変化する検索環境とAI検索最適化(AIO)の重要性 💡
GoogleのAIによる概要(AI Overviews)やAI Mode、そしてChatGPT、GeminiといったAI検索の急速な普及は、従来の検索トラフィックに大きな変化をもたらしています。このような状況下で、企業がオンラインでの存在感を維持・向上させるためには、自社のブランドや製品・サービスがAI検索でどのように言及されているかを把握し、その順位を改善するAI検索最適化(AIO、LLMO、GEO)が不可欠となっています。
「Semrush Enterprise AIO」が日本市場に登場!🇯🇵
株式会社オロは、国内総代理店を務める「Semrush」において、このAI検索時代に対応する革新的なプラットフォーム「Semrush Enterprise AIO」の日本向けデータ対応と販売開始を発表しました。このプラットフォームは、AI検索における現状を可視化し、具体的な改善アクションを実行できるのが特徴です。
すでに海外ではAmazon、Salesforce、AXAなどの大手企業が導入を進めており、その効果が期待されています。
Semrush Enterprise AIOの主要機能 ✨
「Semrush Enterprise AIO」は、AI検索の可視性(AI Visibility)を高めるための多岐にわたる機能を提供します。
1. AI検索におけるブランドの言及・引用を可視化 📊
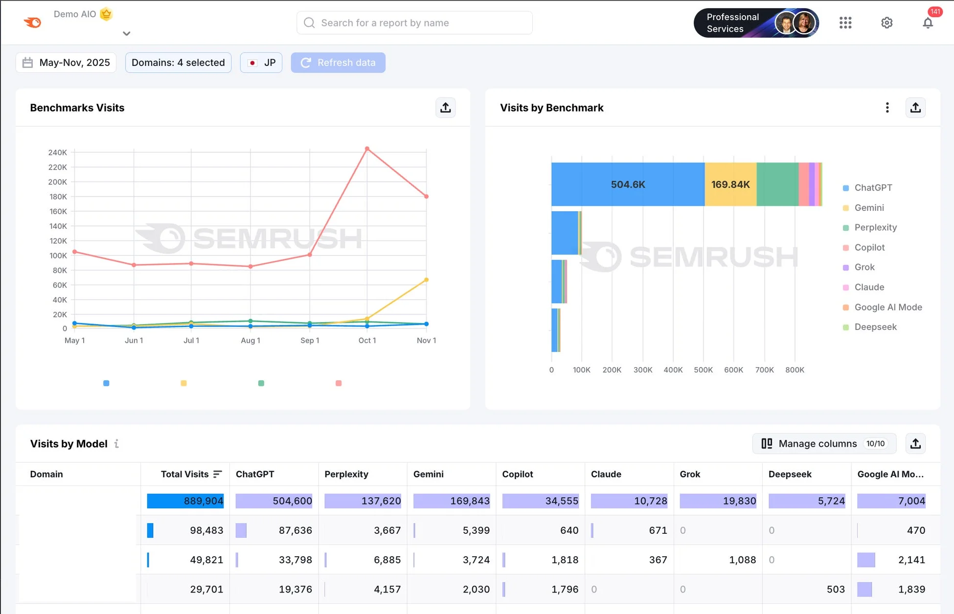
任意のプロンプトを設定し、AI検索でのブランド言及、表示順位、引用元URLを日次でトラッキングします。ChatGPTやGeminiなどの主要なLLM(大規模言語モデル)はもちろん、Google AI ModeやAIによる概要(AI Overviews)にも対応。全世界で2億件以上のプロンプトデータを保有し、検索ボリューム調査なども可能です。ドメイン全体からサブドメイン単位まで分析できます。
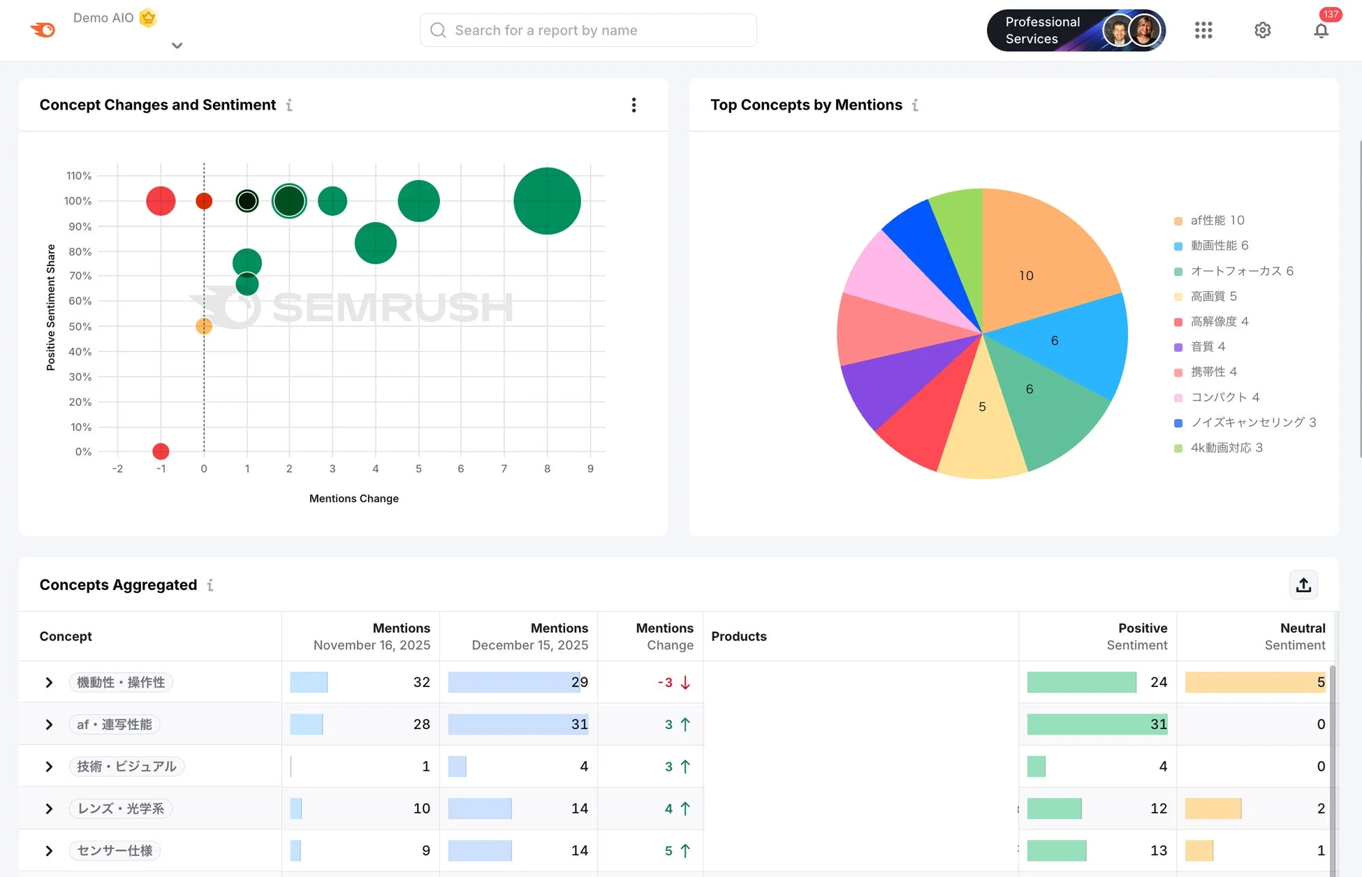
2. コンセプト(トピック)別に強み・弱みを分析し、競合と比較 🔍
AI検索の回答内容をAIが自動分析し、プロンプトをコンセプトに集約。ブランドや製品が「強いトピック」(言及が多い・ポジティブ)や「弱いトピック」(言及が少ない・ネガティブ)を可視化します。競合との言及数をコンセプト別に比較することで、改善すべきトピックを明確に把握できます。

3. 可視性を改善するための施策を提案 💡
AIが自動で、AI検索の可視性を高めるための具体的な施策を提案します。例えば、自社が弱いトピックのコンテンツ強化や、AI検索に多く引用されている外部サイトでの露出増加など、戦略的なアイデアを提供。さらに、ページ単位での加筆・修正すべきトピックや構造化データの導入といった、より具体的なアクションも提示することも可能です。

4. AI検索からの流入数を競合と比較 📈
Google Analyticsと連携し、各AI検索からの流入を可視化。流入トラフィックを競合サイトと比較分析することも可能です。

5. AIOとSEOを一元管理 🤝
AIOとSEOは密接に関連しており、一体的な管理が求められます。Semrushは、競合分析、キーワード調査、テクニカルSEO調査、被リンク調査、リンクビルディングなど、SEOに必要な機能も網羅しているため、両施策を一元的に管理し、より効果的なデジタルマーケティングを実現します。
導入企業からの評価の声 🗣️
すでに「Semrush Enterprise AIO」を導入している企業からは、その効果を実感する声が寄せられています。
-
Roche Diagnostics International グローバルSEOマネージャー マッテオ・イアンネッリ氏は、「既存のSEOレポートを補完する新しい分析レイヤーを提供してくれました。デジタル領域全体のプレゼンスをより包括的に把握できるようになり、検索エンジンとLLMそれぞれで可視性を高めるための取り組みができています。」とコメント。
-
Samsara マーケティングチームは、「LLMに適したコンテンツ制作のため、ワークフロー、レポート、インサイトを活用しています。ユーザーがLLMにどのようなプロンプトやトピックを問いかけているかを把握し、最適な構造でコンテンツを作成できるようになりました。」と語っています。
-
Myntra パフォーマンスマーケティング&マーテックディレクター クシュブー・バデリヤ氏は、「各シーズンの注力キャンペーン設計において、非常に深い洞察をもたらしてくれました。様々なAIプラットフォームにおけるブランドの可視性や認知を競合他者とベンチマーク評価できるようになり、マーケティングチームやブランドチームはデータに基づいた確証を得て、戦略立案が効率化しています。」と評価しています。
Semrushについて 🌐
Semrushは、競合サイト分析、ターゲットキーワードの発見、広告(PPC、リスティング)の出稿状況、自社サイトのテクニカルな問題点把握、被リンク分析、コンテンツマーケティング、SNS分析・運用、各AIチャネルへの出現数の確認など、デジタルマーケティングのあらゆる施策の実行と測定・改善、レポート作成ができるオールインワンのマーケティングプラットフォームです。日本国内でのアクティブユーザー数は2,000以上(2025年12月現在)に上ります。
Semrushの詳細はこちらからご確認いただけます。
「Semrush Enterprise AIO」の機能詳細については、Semrush Enterprise AIO 公式ページをご参照ください。
お問い合わせ先 📞
本サービスに関するお問い合わせは、株式会社オロ Semrush 担当 藤澤氏まで。
-
TEL:050-5783-5103
-
Mail:info_semrush@jp.oro.com
報道に関するお問い合わせは、株式会社オロ 広報担当まで。
-
TEL:050-5783-5386
-
Mail:info@jp.oro.com